Grafana is the leading open-source platform for monitoring and observability, enabling teams to visualize, analyze and understand data from various sources. With over 20 million active installations worldwide, Grafana is the de-facto standard for modern infrastructure monitoring.
Grafana is the leading open-source platform for monitoring and observability, enabling teams to visualize, analyze and understand data from various sources. With over 20 million active installations worldwide, Grafana is the de-facto standard for modern infrastructure monitoring.
From monitoring Kubernetes clusters to application performance to business metrics - Grafana provides the flexibility and performance that modern DevOps teams need. Seamless integration with 100+ data sources makes Grafana the central hub for your entire observability strategy.
We install, host and operate Grafana for your company - either on our secure, GDPR-compliant infrastructure in Germany or other locations, as well as on-premise in your own environment.
With 24/7 monitoring, enterprise support, backups and professional maintenance, we ensure maximum availability and reliable operation of your Grafana instance.
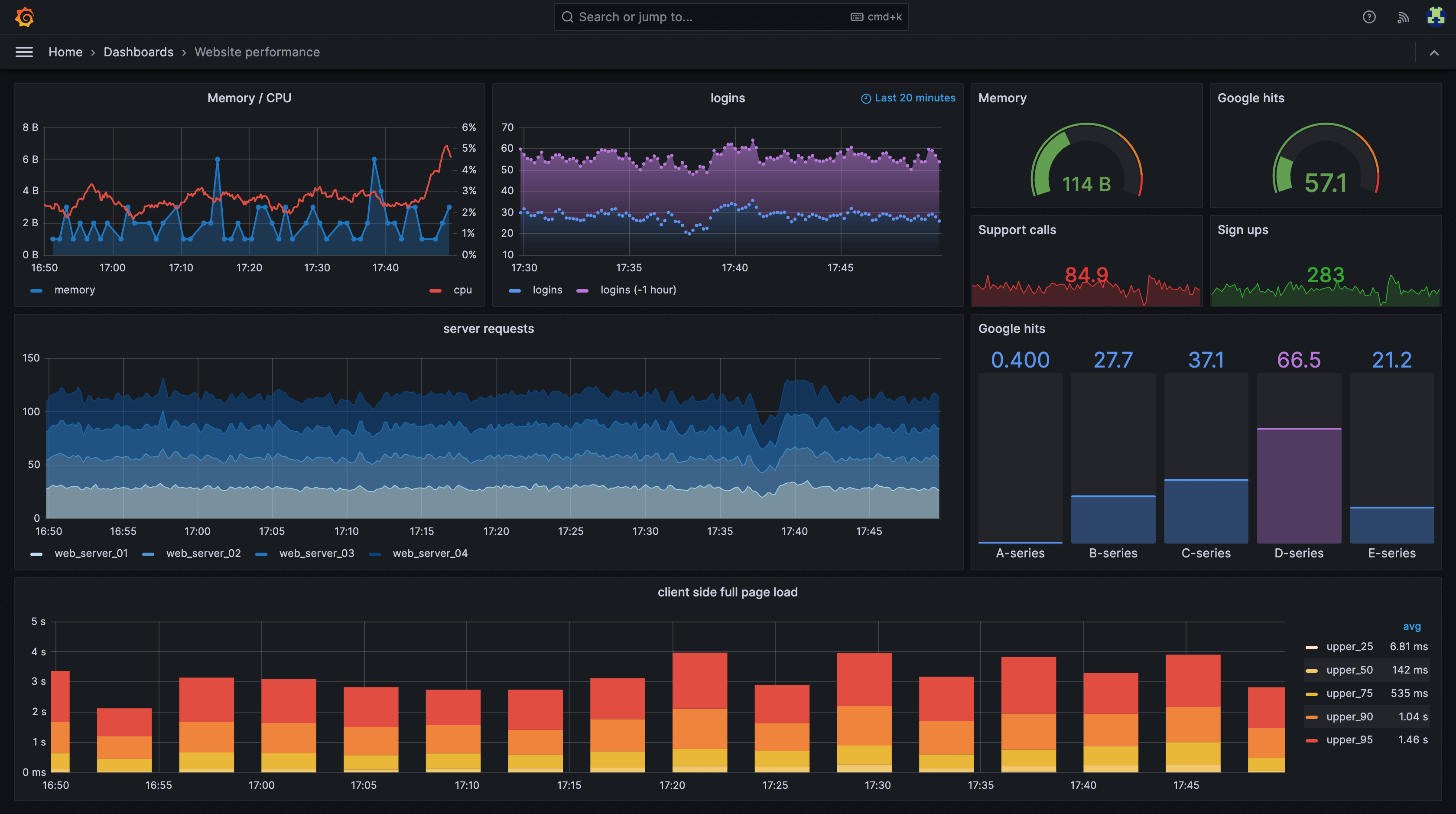
Unify your data from different sources in one dashboard. Prometheus, Elasticsearch, InfluxDB, MySQL and over 100 other data sources are natively supported.
Create, manage and group alerts from all data sources. With Grafana Alerting, define complex rules and route notifications to different channels.
From time series to heatmaps to geo-maps - Grafana offers over 30 different visualization types and enables the creation of meaningful dashboards.
Integrated solution for Logs (Loki), Graphics (Grafana), Traces (Tempo) and Metrics (Mimir/Prometheus) - everything from a single source for complete observability.
Share dashboards with your team, annotate graphs for better context and use the integrated user management with LDAP/OAuth integration.
Role-based access control, audit logs, single sign-on and data encryption ensure the highest security standards for your monitoring infrastructure.

See how simple and efficient Grafana works in practice. From installation to productive use.
Open source enterprise-ready for productive workloads - we run your applications with highest security standards and enterprise support
Open source software for business-critical processes requires professional maintenance, continuous updates, and enterprise-grade support. With our Grafana Enterprise Managed Hosting, you get the necessary infrastructure and support to reliably operate open source in production environments. Backups, SLAs, telephone support, and personal contact - so you can focus on your core business.
We also offer customized Grafana Enterprise solutions for your specific requirements. Contact us for an individual quote.
Good choice – we'll help you get started or with operations.
CTO, EVA Real Estate, UAE
"I recently worked with Timo and the WZ-IT team, and honestly, it turned out to be one of the best tech decisions I have made for my business. Right from the start, Timo took the time to walk me through every step in a simple and calm way. No matter how many questions I had, he never rushed me. The results speak for themselves. With WZ-IT, we reduced our monthly expenses from $1,300 down to $250. This was a huge win for us."
Data Manager, ARGE, Germany
"With Timo and Robin, you're not only on the safe side technically - you also get the best human support! Whether it's quick help in everyday life or complex IT solutions: the guys from WZ-IT think along with you, act quickly and speak a language you understand. The collaboration is uncomplicated, reliable and always on an equal footing. That makes IT fun - and above all: it works! Big thank you to the team! (translated) "
CEO, Aphy B.V., Netherlands
"WZ-IT manages our Proxmox cluster reliably and professionally. The team handles continuous monitoring and regular updates for us and responds very quickly to any issues or inquiries. They also configure new nodes, systems, and applications that we need to add to our cluster. With WZ-IT's proactive support, our cluster and the business-critical applications running on it remain stable, and high availability is consistently ensured. We value the professional collaboration and the noticeable relief it brings to our daily operations."
CEO, Odiseo Solutions, Spain
"Counting on WZ-IT team was crucial, their expertise and solutions gave us the pace to deploy in production our services, even suggesting and performing improvements over our configuration and setup. We expect to keep counting on them for continuous maintenance of our services and implementation of new solutions."
Timo and Robin from WZ-IT set up a RocketChat server for us - and I couldn't be more satisfied! From the initial consultation to the final implementation, everything was absolutely professional, efficient, and to my complete satisfaction. I particularly appreciate the clear communication, transparent pricing, and the comprehensive expertise that both bring to the table. Even after the setup, they take care of the maintenance, which frees up my time enormously and allows me to focus on other important areas of my business - with the good feeling that our IT is in the best hands. I can recommend WZ-IT without reservation and look forward to continuing our collaboration! (translated)
We have had very good experiences with Mr. Wevelsiep and WZ-IT. The consultation was professional, clearly understandable, and at fair prices. The team not only implemented our requirements but also thought along and proactively. Instead of just processing individual tasks, they provided us with well-founded explanations that strengthened our own understanding. WZ-IT took a lot of pressure off us with their structured approach - that was exactly what we needed and is the reason why we keep coming back. (translated)
Robin and Timo provided excellent support during our migration from AWS to Hetzner! We received truly competent advice and will gladly return to their services in the future. (translated)
WZ-IT set up our Jitsi Meet Server anew - professional, fast, and reliable. (translated)
Whether a specific IT challenge or just an idea – we look forward to the exchange. In a brief conversation, we'll evaluate together if and how your project fits with WZ-IT.
Timo Wevelsiep & Robin Zins
CEOs of WZ-IT











